Grenzüberschreitendes Projekt
                                        „Brenner Basistunnel – GeoPortal“




                                                                                   Johann Baumann
                                                                                   Baumann-bayernGIS
                                                                                   GEO-Kompetenz-Zentrum
                                                                                   83059 Kolbermoor


BAUMANN                                                                                                  Seite 1
          © Baumann-bayernGIS           www.bayerngis.de   www.bbt-se.com   GI2010 - Symposium Dresden
           Bild- u. Datenquellen: BBT
Der Brenner: Einer der wichtigsten Alpenübergänge
Der Brenner: Einer der wichtigsten Alpenübergänge




                                                              Brenner




           Prognose Güterverkehr bis Jahr 2030
           Prognose Güterverkehr bis Jahr 2030



                                                                                         Ohne Tunnel




                                                                                         Mit Tunnel




 BAUMANN                                                                                                                            Seite 2
            © Baumann-bayernGIS            www.bayerngis.de             www.bbt-se.com                 GI2010 - Symposium Dresden
              Bild- u. Datenquellen: BBT
Kurzinfo Brenner-Basistunnel
Kurzinfo Brenner-Basistunnel


                                                                Länderübergreifendes Projekt
                                                                Länderübergreifendes Projekt
                                                                - Österreich / Italien
                                                                - Österreich / Italien
                                                                - 5 Regionen
                                                                - 5 Regionen
                                                                - 3 Eisenbahngesellschaften
                                                                - 3 Eisenbahngesellschaften

                                                                Länge Basistunnel: 55 km
                                                                Länge Basistunnel: 55 km
                                                                - Plus Versorgungsstollen
                                                                - Plus Versorgungsstollen

                                                                Gesamtlänge mit Umfahrung: 62 km
                                                                Gesamtlänge mit Umfahrung: 62 km
                                         Österreich              - weltweit längste unterirdische
                                                                 - weltweit längste unterirdische
                                                                   Eisenbahnstrecke
                                                                    Eisenbahnstrecke

                                                                Bauphase: 2010 - 2022
                                                                Bauphase: 2010 - 2022




                                           Italien




 BAUMANN                                                                                                                   Seite 3
           © Baumann-bayernGIS           www.bayerngis.de   www.bbt-se.com                    GI2010 - Symposium Dresden
            Bild- u. Datenquellen: BBT
Schema WebGIS - GeoPortal
Schema WebGIS - GeoPortal




                                                                                               Haupt-Merkmale:
                                                                                               Haupt-Merkmale:




                                                                                               Basis-Technologie
                                                                                               Basis-Technologie

                                                                                               ESRI ArcIMS /Server
                                                                                               ESRI ArcIMS /Server

                                                                                               optional
                                                                                               optional
                                                                                               Open Source UMN
                                                                                               Open Source UMN


                                                                                               Datenbanken
                                                                                               Datenbanken

                                                                                               Oracle
                                                                                               Oracle

                                                                                               PostGIS
                                                                                               PostGIS
                                                                                               Weitere …
                                                                                               Weitere …




                                                                                               Neue Version:
                                                                                               Neue Version:
                                                                                               07/2010
                                                                                               07/2010




 BAUMANN                                                                                                       Seite 4
           © Baumann-bayernGIS           www.bayerngis.de   www.bbt-se.com   GI2010 - Symposium Dresden
            Bild- u. Datenquellen: BBT
GeoPortal – Die fachübergreifende Lösung
GeoPortal – Die fachübergreifende Lösung




            BBT - Intern                                           GEO-Portal
        Fachbehörden
                                                                     Gesamte regionale                                  Öffentliche
                                                                        Geo-Daten-
                                                                        Geo- Daten-                                     Beteiligung
                                                                       Infrastruktur                                      bei
            Kommunen
                                                                                                                     Genehmigungs-
                                                                                                                       verfahren
             Fachbüros                                           Brenner – Basistunnel (BBT)
                                                        Multi-lingual D,     I,   E                                   Bürgerservice
             Baufirmen
                                                      Katasterdaten A + I             Planung
       Rettungsdienste                                • Flurstücke+Eigentümer
                                                                                      Vermessungen

             Weitere …                               Infrastruktur
                                                                                      Meß- u. Bohrstellen
                                                     • Verkehr, Wirtschaft
                                                       Soziales etc.                  Beweissicherung

                                                     Umweltdaten                      Monitoring
             Effiziente                              • Naturschutz, Geologie
            Koordination                               Wasser etc.                    Weiteres ...
                                                                                                                      Externe Geo-
             Flexibilität                                                             WFS, WMS                        Daten-Dienste
            Nachhaltigkeit



  BAUMANN                                                                                                                                Seite 5
               © Baumann-bayernGIS            www.bayerngis.de               www.bbt-se.com                 GI2010 - Symposium Dresden
                 Bild- u. Datenquellen: BBT
Öffentlichkeit / Bürgersicht
Öffentlichkeit / Bürgersicht


Zugang über Web (mehrsprachig)
Zugang über Web (mehrsprachig)




  BAUMANN                                                                                                   Seite 6
             © Baumann-bayernGIS           www.bayerngis.de   www.bbt-se.com   GI2010 - Symposium Dresden
              Bild- u. Datenquellen: BBT
Öffentlichkeit / Bürgersicht
Öffentlichkeit / Bürgersicht


Zugang über Info-Terminals (Touchscreen), mehrsprachig
Zugang über Info-Terminals (Touchscreen), mehrsprachig
Bahnhöfe Innsbruck, Bozen …
Bahnhöfe Innsbruck, Bozen …




  BAUMANN                                                                                                    Seite 7
              © Baumann-bayernGIS           www.bayerngis.de   www.bbt-se.com   GI2010 - Symposium Dresden
               Bild- u. Datenquellen: BBT
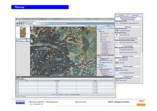
Planung
Planung




 BAUMANN                                                                                                  Seite 8
           © Baumann-bayernGIS           www.bayerngis.de   www.bbt-se.com   GI2010 - Symposium Dresden
            Bild- u. Datenquellen: BBT
Danke
                                                               für die
                                                           Aufmerksamkeit


                                                              Fragen?


                                                            Anschließend
                                               kurze Live-Präsentation

BAUMANN                                                                                                       Seite 9
          © Baumann-bayernGIS           www.bayerngis.de        www.bbt-se.com   GI2010 - Symposium Dresden
           Bild- u. Datenquellen: BBT

GI2010 symposium-baumann1.v2 (bbt-brennerbasistunnel)

  • 1.
    Grenzüberschreitendes Projekt „Brenner Basistunnel – GeoPortal“ Johann Baumann Baumann-bayernGIS GEO-Kompetenz-Zentrum 83059 Kolbermoor BAUMANN Seite 1 © Baumann-bayernGIS www.bayerngis.de www.bbt-se.com GI2010 - Symposium Dresden Bild- u. Datenquellen: BBT
  • 2.
    Der Brenner: Einerder wichtigsten Alpenübergänge Der Brenner: Einer der wichtigsten Alpenübergänge Brenner Prognose Güterverkehr bis Jahr 2030 Prognose Güterverkehr bis Jahr 2030 Ohne Tunnel Mit Tunnel BAUMANN Seite 2 © Baumann-bayernGIS www.bayerngis.de www.bbt-se.com GI2010 - Symposium Dresden Bild- u. Datenquellen: BBT
  • 3.
    Kurzinfo Brenner-Basistunnel Kurzinfo Brenner-Basistunnel Länderübergreifendes Projekt Länderübergreifendes Projekt - Österreich / Italien - Österreich / Italien - 5 Regionen - 5 Regionen - 3 Eisenbahngesellschaften - 3 Eisenbahngesellschaften Länge Basistunnel: 55 km Länge Basistunnel: 55 km - Plus Versorgungsstollen - Plus Versorgungsstollen Gesamtlänge mit Umfahrung: 62 km Gesamtlänge mit Umfahrung: 62 km Österreich - weltweit längste unterirdische - weltweit längste unterirdische Eisenbahnstrecke Eisenbahnstrecke Bauphase: 2010 - 2022 Bauphase: 2010 - 2022 Italien BAUMANN Seite 3 © Baumann-bayernGIS www.bayerngis.de www.bbt-se.com GI2010 - Symposium Dresden Bild- u. Datenquellen: BBT
  • 4.
    Schema WebGIS -GeoPortal Schema WebGIS - GeoPortal Haupt-Merkmale: Haupt-Merkmale: Basis-Technologie Basis-Technologie ESRI ArcIMS /Server ESRI ArcIMS /Server optional optional Open Source UMN Open Source UMN Datenbanken Datenbanken Oracle Oracle PostGIS PostGIS Weitere … Weitere … Neue Version: Neue Version: 07/2010 07/2010 BAUMANN Seite 4 © Baumann-bayernGIS www.bayerngis.de www.bbt-se.com GI2010 - Symposium Dresden Bild- u. Datenquellen: BBT
  • 5.
    GeoPortal – Diefachübergreifende Lösung GeoPortal – Die fachübergreifende Lösung BBT - Intern GEO-Portal Fachbehörden Gesamte regionale Öffentliche Geo-Daten- Geo- Daten- Beteiligung Infrastruktur bei Kommunen Genehmigungs- verfahren Fachbüros Brenner – Basistunnel (BBT) Multi-lingual D, I, E Bürgerservice Baufirmen Katasterdaten A + I Planung Rettungsdienste • Flurstücke+Eigentümer Vermessungen Weitere … Infrastruktur Meß- u. Bohrstellen • Verkehr, Wirtschaft Soziales etc. Beweissicherung Umweltdaten Monitoring Effiziente • Naturschutz, Geologie Koordination Wasser etc. Weiteres ... Externe Geo- Flexibilität WFS, WMS Daten-Dienste Nachhaltigkeit BAUMANN Seite 5 © Baumann-bayernGIS www.bayerngis.de www.bbt-se.com GI2010 - Symposium Dresden Bild- u. Datenquellen: BBT
  • 6.
    Öffentlichkeit / Bürgersicht Öffentlichkeit/ Bürgersicht Zugang über Web (mehrsprachig) Zugang über Web (mehrsprachig) BAUMANN Seite 6 © Baumann-bayernGIS www.bayerngis.de www.bbt-se.com GI2010 - Symposium Dresden Bild- u. Datenquellen: BBT
  • 7.
    Öffentlichkeit / Bürgersicht Öffentlichkeit/ Bürgersicht Zugang über Info-Terminals (Touchscreen), mehrsprachig Zugang über Info-Terminals (Touchscreen), mehrsprachig Bahnhöfe Innsbruck, Bozen … Bahnhöfe Innsbruck, Bozen … BAUMANN Seite 7 © Baumann-bayernGIS www.bayerngis.de www.bbt-se.com GI2010 - Symposium Dresden Bild- u. Datenquellen: BBT
  • 8.
    Planung Planung BAUMANN Seite 8 © Baumann-bayernGIS www.bayerngis.de www.bbt-se.com GI2010 - Symposium Dresden Bild- u. Datenquellen: BBT
  • 9.
    Danke für die Aufmerksamkeit Fragen? Anschließend kurze Live-Präsentation BAUMANN Seite 9 © Baumann-bayernGIS www.bayerngis.de www.bbt-se.com GI2010 - Symposium Dresden Bild- u. Datenquellen: BBT